產品系列: 【產品氣技術指標:】 【氮 氣 流 量:】5-8000Nm3/h 【氮 氣 純 度:】 ≥97%~99.999% 【氮 氣 露 點:】 -20~-80℃ 【氮 氣 出 口 壓力:】 0.2~1.0Mpa(可調) 【上海制氮機廠家PSA制氮設備根據氮氣純度分為:97% 、98%、99%、99.5%、99.9%、99.99%、99.995%、99.999% ,供您選擇?!? 
技術特點: ? 吸附塔具有特殊的氣體擴散專利技術,使用壽命更長; ? 獨創的分子篩復合床結構,防止分子篩中毒; ? 暴風雪組合式填裝技術,分子篩填裝更加均勻密實; ? 自動壓緊裝置,避免分子篩粉化現象; ? 采用德國進口閥門,確保設備運行可靠; ? 先進的工藝流程、設備開機時間快,能耗節省15%以上; ? 采用智能控制器(德國西門子),確保設備長時間運行; ? 采用進口分子篩,分子篩保用十年; ? 全自動化操作,可根據現場用氣情況自動調整運行參數; ? 成套設備組裝式帶底框,現場就位方便、快捷; 應用范圍: 電子工業:半導體及電子元件的氮氣保護 SMT生產中的氣氛保護 熱處理:光亮退火,保護加熱,粉末治金及磁性材料燒結等 食品工業:配置LJ除菌過濾器,可用于充氮包裝,糧食儲藏,蔬果保鮮,酒類封閉和保存。 煤炭工業:井下防爆和煤田防火滅火。 化學工業:氮氣覆蓋、置換、清洗、壓力輸送、化學反應攪動,化纖生產保護等。 石油天然氣工業:石油煉制,容器及管路充氮吹掃和撿漏,注氮采油。 醫藥工業:中西藥充氮貯藏,充氮藥料氣動傳送等。 其他:治金工業,橡膠工業,航天工業等…… 設備組成: 制氮設備主要組件:1.空壓機,2.壓縮空氣凈化裝置,3.PSA制氮裝置,4.氮氣檢測裝置 【制氮所需二個基本條件:】1、壓縮空氣 2、電源 【空氣后處理凈化系統:】由冷凍干燥機,除水、除油、除塵三級精密過濾器,自動排水器組成。 【冷凍干燥機作用:】冷凍干燥用來除水冷卻空氣,經凈化的壓縮空氣壓力露點2 -10℃,除油率達99.999%,塵?!?.01u,確保吸附劑工作不受污染。為碳分子篩提供充分的保護,確保碳分子篩的使用壽命。 【空氣緩沖罐作用:】提高輸出氣流的連續性及壓力的穩定性。 【變壓吸附吸附制氮系統:】由A、B吸附塔、氣動閥門、不合格排空及儀表控制系統組成。 雙吸附塔進行交替吸附、再生,完成氮氧分離,連續輸出氮氣。 【自動控制系統:】主由可編程PLC控制器、指示儀表、純度分析在線顯示、不合格報警。 【氮氣緩沖罐:】由氮氣緩沖罐及輸出調壓閥組成。作用:經制主機系統輸出的氮氣注入氮氣緩沖罐,保證連續供給氮氣,輸出調壓閥組成。壓力大小可通過減壓閥自行調節。 流程圖 
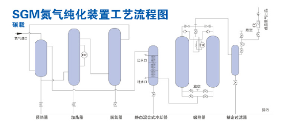
氮氣純化系列裝置 氣體純度:≥99.9995% 氧含量:≤2ppm 二氧化碳含量:≤1ppm 露點:≤-60℃ 技術特點: 若用戶所需氮氣摜標大于99.999%時,在我公司制氮機設備的基礎上配置純化設備。本系列產品采用碳載脫氧催化劑,不需消耗氫氣源,碳與氮氣中的余氧反應生成二氧化碳,再采用變壓吸附工藝除去二氧化碳和水,經過濾后得到高純度氮吸附工藝除去二氧化碳和水,經過濾后得到高純度氮氣。高純度氮氣技術指標可達O2≤2ppm,CO2≤1ppm,露點≤-60℃。  
|